咨询热线:
010-51146428
网站首页
公司简介
产品展示
案例展示
相关资料
人才招聘
在线留言
联系我们
网站首页
公司简介
公司简介
企业文化
公司理念
产品展示
欧姆龙产品
奥泰斯工业
丹佛斯供热
二氧化氯发生器
RS232转光纤
昆仑通态触摸屏
案例展示
案例分类一
案例分类二
相关资料
公司新闻
行业新闻
人才招聘
在线留言
联系我们
案例展示
/ case
案例分类一
案例分类二
联系我们
/ Contact us
咨询热线
010-51146428
北京高科天地自动化技术有限公司
地址:北京市海淀区翠微中里14号楼四层B274
电话:010-51146428
手机:13910688112
联系人:张经理
邮箱:yuejunzhang@126.com
Q Q :1833845734
案例分类二
网站首页
:> 案例展示 >
案例分类二
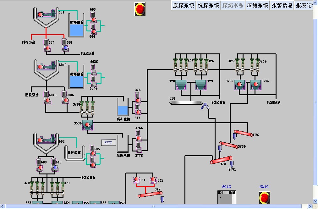
阳煤五矿泥煤水系
联系我们
北京高科天地自动化技术有限公司
地址:北京市海淀区翠微中里14号楼四层B274
电话:010-51146428
手机:13910688112
联系人:张经理
邮箱:yuejunzhang@126.com
Q Q : 1833845734
微信二维码
扫描二维码
关注高科天地自动化技术
快速导航
网站首页
公司简介
产品展示
案例展示
相关资料
人才招聘
在线留言
联系我们
在线留言
提交留言
电话
QQ
留言
在线咨询
在线沟通,请点我
在线咨询
咨询热线:
010-51146428
咨询电话:
13910688112